Create a Linode account to try this guide with a $ credit.
This credit will be applied to any valid services used during your first  days.

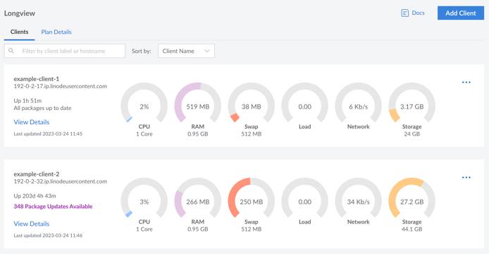
View Longview Clients

Log in to the Linode Cloud Manager and click the Longview link in the sidebar.

All existing Longview clients are displayed along with some basic system information and metrics, including:

  • Hostname
  • System uptime
  • Available package updates
  • Number of CPUs and CPU utilization
  • Amount of system memory and memory utilization
  • Amount of swap memory and swap utilization
  • Average CPU load
  • Network traffic
  • Amount of disk space and disk utilization

Create a New Longview Client

To start capturing metrics for one of your Compute Instances (or other Linux systems), you can create a new Longview Client instance and install the Longview Agent. See Create a Longview Client and Install the Longview Agent for instructions.

Delete a Longview Client

  1. Log in to the Linode Cloud Manager and click on the Longview link in the sidebar.

  2. Click the ellipsis button corresponding to the Longview Client instance you’d like to remove and select delete.

  3. Next, SSH into the Compute Instance or Linux system that the Longview Client was monitoring.

    ssh user@192.0.2.17
  4. Uninstall the Longview Agent by removing the linode-longview package.

    sudo apt-get remove linode-longview
    sudo yum remove linode-longview
    sudo rm -rf /opt/linode/longview

This page was originally published on


Your Feedback Is Important

Let us know if this guide was helpful to you.